엑셀 대시보드로 2021년 실적보고서 작성하세요!

대시보드란?
대시보드(Dashboard)는 자동차나 비행기 등의 운전석에 있는 계기판을 뜻하며
속도나 연료량, 엔진 회전수 등 주요 정보들을 가시적으로 보여주는 역할을 합니다.
비즈니스 업무 용어로 사용되는 대시보드는 위와 같은 특징을 따서
기업이 보유하고 있는 수많은 데이터를 하나의 화면으로 구성한 것을 뜻하는데요.
매출, 방문자 수, 입출고 현황 등 회사 경영에 필요한 정보들을
그래프와 차트로 시각화하여 비즈니스 의사결정을 향상시키는데 큰 역할을 합니다.
예스폼 엑셀 대시보드
예스폼 엑셀 대시보드는 화면 레이아웃과 기능을 100% 엑셀로 제작하였습니다.
이에 별다른 설치 프로그램 없이 엑셀 오피스 프로그램만 있으면
입력된 상품정보를 기반으로 입출고 현황, 상품 현황 등을
차트와 그래프를 통해 손쉽게 파악하고 관리하실 수 있습니다.
주문 관리대장
제조, 도매 및 소매, 판매, 판매중개, 무역분야에서 사용하기 좋은 엑셀 대시보드입니다.
주문 정보 현황과 상위 주문 품목별 현황이 그래프로 구성되어 성과 관리에 유용하게 사용하실 수 있습니다.

지출결의서 관리대장
일반, 총무, 서무, 사무, 경리, 회계분야에서 사용하는 대시보드입니다.
월 지출 건수 및 금액 현황, 계정과목별 금액 현황 등 연간 지출 현황을 파악할 수 있습니다.

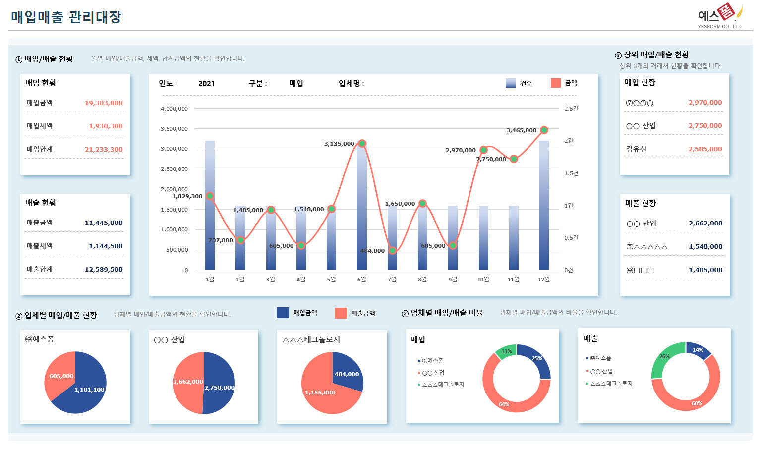
매입매출 관리대장
제조, 도소매, 판매, 무역 업종에서 사용하기 좋은 매입매출 관리대장 엑셀 대시보드입니다.
업체별 매입/매출현황, 매입/매출 비율 등을 차트로 구성하였습니다.

미수금 관리대장
거래처별 수금내역을 입력하면 월별 현황을 그래프로 표시해주는 미수금 관리대장 대시보드입니다.
거래처별 금액 비율, 미수금액 등을 한눈에 알아보기 쉽게 구성하였습니다.

일반 회계장부
계정과목(수입과목/지출과목)별 수입액 및 지출액을 일자별로 입력하면
검색조건에 따라 월별 수입/지출액 및 합계가 표시되고 수입과목별 금액/비율 현황,
지출과목별 금액/비율 현황을 확인하실 수 있는 일반 회계장부 대시보드입니다.

물품수불 관리대장
물품정보를 입력하고 물품별 수령, 불출, 재고 내역을 일자별로 입력하면
월 단위 차트, 물품별 수령/불출/재고현황 등을 차트로 구성해주는 물품수불 관리 대시보드입니다.

본 콘텐츠의 저작권은 (주)예스폼에 있으며 무단복제 및 재배포를 금지합니다.
