예스폼 연간 예산관리 구글 스프레드시트 업데이트✨ 예산 · 사용금액 현황 및 비율 자동계산 해보세요!

새해가 밝아오면서 우리 모두는 '올해는 예산을 잘 관리해야지'라는 생각을 가슴속 깊이 품게 됩니다. 하지만 그 굳은 결심이 흐릿해지는 이유는 무엇일까요? 바로 우리의 일상 속 소비 습관과 예산 관리의 중요성에 대한 인식 부족 때문일 수 있습니다. 이번 포스팅에서는 이러한 문제를 해결하고, 자신의 경제적 자유를 위한 첫걸음을 내딛는 방법에 도움을 주는 연간 예산관리 구글 스프레드시트에 대해 소개해 드리려고 합니다.
일상 속에서 쉽게 무시되는 소비 습관을 꼼꼼히 들여다보고, 항상 자신만의 연간 예산 관리 방법을 찾아서 관리해야 하는데요, 이 과정을 통해 여러분이 재정적으로 더 풍요로운 일 년을 보낼 수 있게 됩니다. 오늘 소개해 드릴 연간 예산관리 구글 스프레드시트는 수입/지출(비용) 뿐만 아니라 대출, 저축까지 예산을 세우고 관리할 수 있는 똑똑한 템플릿입니다. 아직 올해 예산을 관리하지 않으셨다면 아래 소개드릴 연간 예산관리 구글 스프레드시트 템플릿을 활용하셔서 올해 다짐하셨던 재정적 목표를 달성하는 데 도움이 되길 바라겠습니다.
SHEET1 예산관리
예산 분류명 설정 및 연간 예산내역을 입력할 수 있는 시트로, 연간(월별) 예산과 실제 사용금액을 한눈에 확인할 수 있습니다.

1️⃣ 예산관리에 필요한 분류명을 설정합니다.
2️⃣ 월별 예산금액을 입력합니다.
1월에 값을 입력하면 자동으로 나머지 월 예산도 작성되며, 직접 수정도 가능합니다.😊
3️⃣ 입력된 예산 합계 · 실제 합계가 표시되며 예산대비 금액이 자동으로 계산됩니다.
SHEET2~13 1월~12월
월별로 시트가 분리되어 있으며, 월별 사용내역 입력 시 수입/지출 · 저축 · 대출 현황과 차트가 표시됩니다.

1️⃣ 일자 · 구분 · 대/소분류 설정 후, 금액을 입력합니다.
2️⃣ 입력된 각 분류별 월 예산 · 실제 예상대비 금액 및 차트 · 그래프가 자동으로 표시됩니다.
3️⃣ 입력된 일일 수입/저축+대출+ 지출 내역 합계 및 차트가 자동으로 표시됩니다.
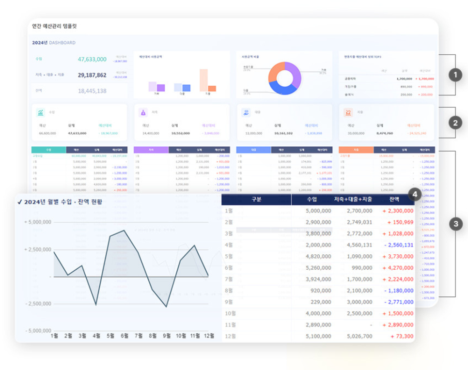
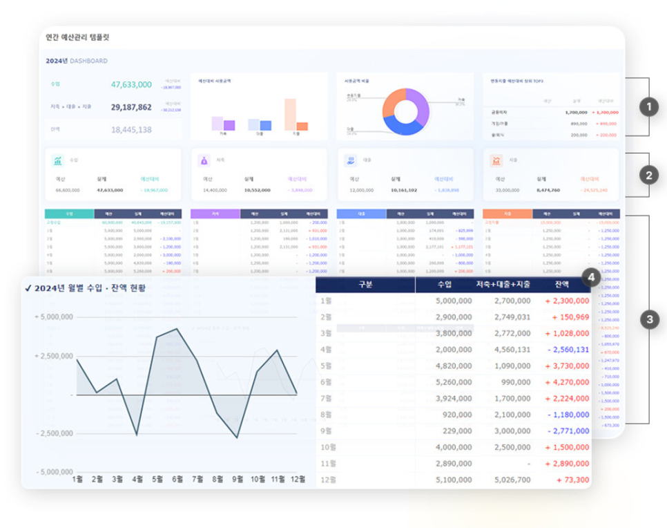
SHEET14 DASHBOARD
월별로 시트가 분리되어 있으며, 월별 사용내역 입력 시 수입/지출 · 저축 · 대출 현황과 차트가 표시됩니다.

1️⃣ 연간 수입/저축+대출+지출 잔액과 함께 차트 및 그래프, 변동지출 예산대비 순위가 표시됩니다.
2️⃣ 입력된 각 분류별 월 예산 · 실제 예상대비 금액 및 차트 · 그래프가 자동으로 표시됩니다.
3️⃣ 입력된 일일 수입/저축+대출+ 지출 내역 합계 및 차트가 자동으로 표시됩니다.
4️⃣ 월별 수입/저축+대출+지출 현황 및 차트가 표시됩니다.
연간 예산관리 템플릿 구글 스프레드시트
▼▼ 예스폼에서 더보기 ▼▼
연간 예산관리(annual budget) 구글 스프레드시트 - 예스폼 엑셀서식
연간 예산관리 템플릿 구글 스프레드시트는 예산내역과 함께 월별 실제 사용내역을 입력하여 연간 예산을 관리 할 수 있도록 제작된 구글 스프레드시트입니다. 예산관리에 필요한 분류명을 설
excel.yesform.com
▼▼ 엑셀공작소 단건구매 ▼▼
연간 예산관리 템플릿 구글 스프레드시트 (연간 예산관리, 수입/지출 · 저축 · 대출 내역관리,
[엑셀공작소] 비즈니스에 유용한 엑셀프로그램, 템플릿을 제공하는 문서서식 1위 예스폼 엑셀공작소입니다
smartstore.naver.com
최신 업데이트된 연간 예산관리 템플릿 구글 스프레드시트는 1년간 발생할 수 있는 수입과 지출(비용)을 기록하고 관리하며 다양한 차트와 대시보드를 통해 입력한 내역을 한눈에 직관적으로 확인할 수 있는 템플릿입니다.
예산관리가 어려우셨던 분들, 분류별 사용내역을 간편하게 관리할 수 있는 템플릿을 찾고 계셨던 분들에게 도움이 되셨길 바라며, PC · 태블릿 · 노트북 등 온라인이라면 어디서든 접속할 수 있는 예산관리 템플릿을 찾고 계셨다면 예스폼 연간 예산관리 템플릿 구글스프레드시트를 참고해 보시길 바랍니다.🤗
본 콘텐츠의 저작권은 (주)예스폼에 있으며 무단복제 및 재배포를 금지합니다.
