
사업자는 자신의 사업에서 발생한 매입매출 내역에 대하여 장부를 작성하고, 그 장부를 보관해야 하는 의무가 생기는데요. 만약 신규로 사업을 시작한다면 매입장부와 매출장부를 작성하는 데에만 많은 시간이 소요됩니다. 사업체에서 발생하는 매입, 매출 내역은 굉장히 많기 때문에 매입매출장부는 상세하게 작성해야 하는데요. 작성 시 주의사항과 확인사항이 많기 때문에 정확히 확인한 후 해당되는 정보를 명확하게 기재해야 합니다.
오늘은 예스폼에서 매입매출장부 작성 팁에 대해서 알아보도록 하겠습니다.
매입/매출장부란?
먼저 매입장부란 사업을 경영하며 발생한 매입자료를 기입하는 장부를 말하는데요. 사업을 경영하기 위해 제품 또는 상품 등에 필요한 원재료, 저장품을 구입하는 것이 바로 매입입니다. 쉽게 말해 매입장부는 회사의 매입 내역을 관리하기 위하여 작성하는 표인데요. 매입장부의 서식 구성항목은 매입처, 월, 일, 적요, 공급가액, VAT 별도, 합계, 지출 금액, 잔액, 비고로 구성됩니다.
그다음으로는 매출장부를 말씀드린 텐데요. 사업을 경영하면서 판매한 수익 또는 대가를 기입하는 장부가 바로 매출장부인데요. 여기서 매출이란, 사업을 경영하면서 상품을 판매하여 받는 수익을 말하는 것입니다. 쉽게 말해 회사의 매출내역을 관리하기 위하여 작성하는 표인데요. 매출장부의 서식 구성항목은 번호, 매출처, 월, 일, 적요, 공급가액, VAT 별도, 합계, 수금 금액, 잔액, 비고로 구성됩니다.
매입/매출장부 작성 Tip
매입장부를 효율적으로 작성하기 위해서는 매입처별로 장부를 작성해야 합니다. 매입 내역을 쉽게 파악할 수 있기 때문인데요. 또한 공급가액을 기재할 경우 세금이 별도인지, 포함되어 있는 것인지 구분해야 합니다. 매입 내역을 일자순으로 작성하여 월별로 매입한 금액을 쉽게 파악할 수 있도록 해야 하는데요. 마지막으로 매입 내역에 특별한 내용이 있는 경우 비고란을 활용하여 작성하는 것이 좋습니다.
매출장부를 효율적으로 작성하기 위해서는 물품을 제공한 거래처의 매출처명과 매출 일자, 매출내역 등을 상세하게 기록하는 것이 좋습니다. 또한 매출 상품에 대한 공급가액과 부가세를 별도로 기록하여 합계를 산출하는 것이 좋은데요. 마지막으로 매출장부는 월말 마감이나 결산을 할 때 자료로 활용하기 때문에 금액을 정확히 기재하는 것이 좋습니다.

엑셀 매입매출 장부
앞서 말씀드린 것처럼 매입매출장부는 작성 시 주의사항과 확인사항이 많기 때문에 정확히 확인한 후 해당되는 정보를 명확하게 기재해야 하는데요. 그러나 사업이 점점 확장된다면 거래처별 매입, 매출 내역이 많아지고 장부 작성이 힘들어집니다.
때문에 거래처별로 매입/매출 내역을 쉽고 간편하게 확인하실 수 있는 매입매출 엑셀 장부를 활용하시는 것을 추천드리는데요. 예스폼에서는 거래처별 매입매출현황을 꼼꼼하게 관리하실 수 있는 다양한 매입매출장 엑셀 양식이 서비스되고 있습니다.
![]() |
![]() |
| 거래처 매입/매출 관리대장 구글 스프레드시트 | 매입매출 세금계산서 관리대장 |
![]() |
![]() |
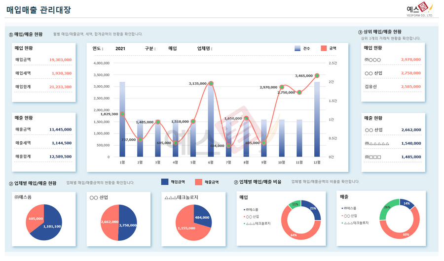
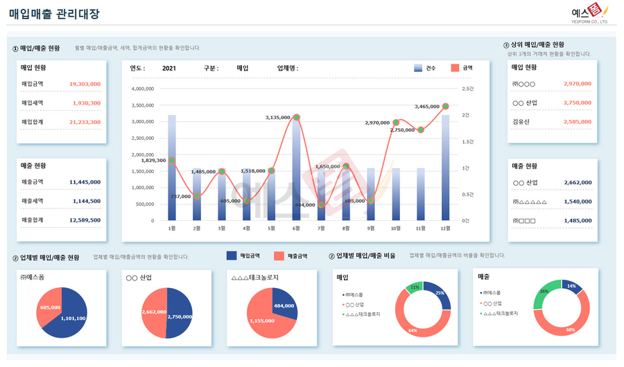
| [대시보드] 매입매출 관리대장 | 매입매출 거래내역서 |
![]() |
![]() |
| 연간 매입매출 보고서 | 거래처 관리대장(매입매출, 지급수급) |
위에 소개해드린 엑셀 매입매출 장부 이외에도 다양한 거래처별 매입매출 관리 양식들이 예스폼에서 서비스되고 있습니다. 아래 링크로 접속하셔서 우리 회사에 맞는 양식을 찾아 매입매출 내역을 꼼꼼하게 관리해 보시기 바랍니다 👍
매입매출 양식 서식.샘플 문서자료
거래명세서(=거래명세표)란 공급하는 자와 공급받은 자의 인적사항을 비롯한 거래일자, 거래내용, 공급가액, 세액, 비고 등으로 구성된 명세서를 의미합니다. 이는 상대방과의 거래 시 이를 증
www.yesform.com
본 콘텐츠의 저작권은 (주)예스폼에 있으며 무단복제 및 재배포를 금지합니다.
'🎨 테마별 서식' 카테고리의 다른 글
| 개인사업자라면 반드시 알아두어야 할 세액공제 항목! (224) | 2023.03.13 |
|---|---|
| 차계부 엑셀 양식으로 차량 주유와 정비내역 관리하세요! (0) | 2023.03.09 |
| 외국계, 해외기업 영문 업무양식 130건을 실무에서 바로 활용해 보세요! (0) | 2023.03.03 |
| 예스폼 프리미엄 전용관이 새롭게 개편되었습니다. (1) | 2023.02.28 |
| ChatGPT ppt 템플릿 양식으로 새로운 시장을 개척해보세요! (0) | 2023.02.21 |






